Vantage Launches Support for Twilio
Vantage announces support for Twilio costs in the Vantage console, allowing Vantage customers to track their costs and usage of Twilio alongside their other infrastructure providers.

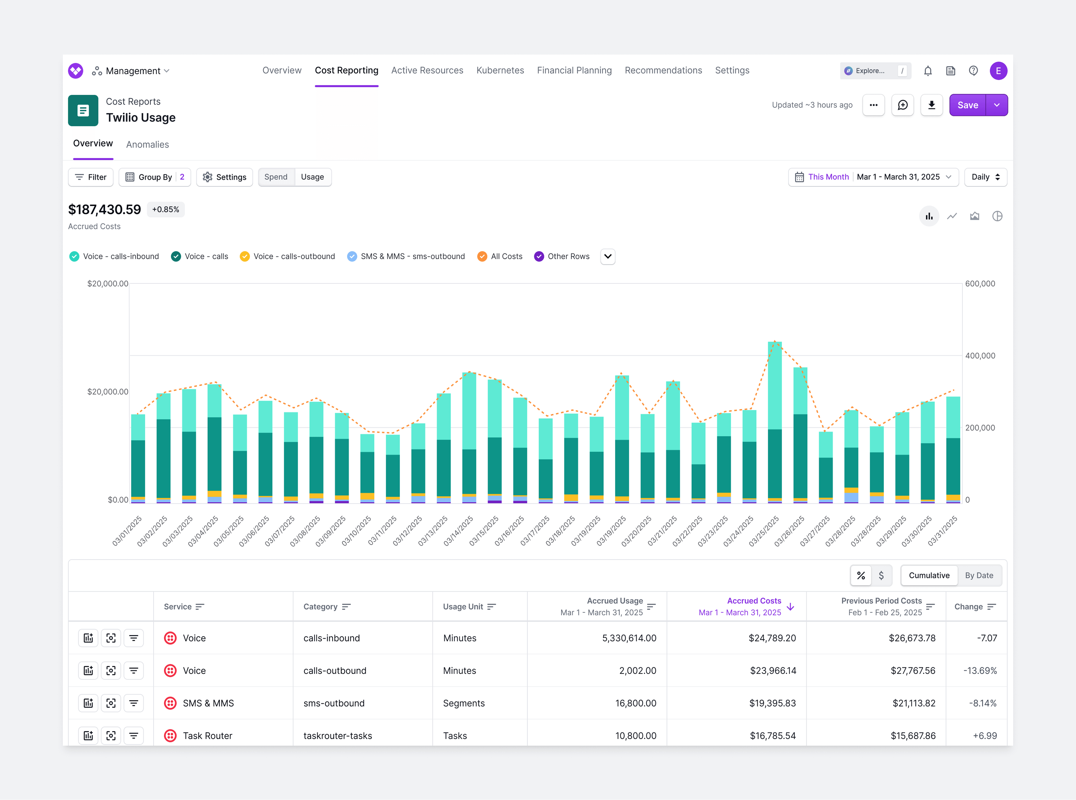
Today, Vantage announces support for Twilio costs in the Vantage console, allowing Vantage customers to track their costs and usage of Twilio alongside their other infrastructure providers. Customers can add any number of Twilio accounts from the Integrations page, and Vantage will automatically ingest and visualize the costs accordingly.
Twilio is a cloud communications platform that enables developers to integrate messaging, voice, video, and authentication services into applications using APIs. Customers use Twilio alongside cloud providers, such as AWS, Azure, and GCP, to enhance customer engagement through automated SMS notifications, AI-powered chatbots, two-factor authentication, and scalable call center solutions. For a complete view of application costs, teams need to see their Twilio and AWS/Azure/GCP expenses in a single Vantage report. This was previously possible through the Custom Provider integration in Vantage, but this integration required extra manual work to retrieve, format, and upload the data.

Now, with the launch of Twilio cost support, customers can grant Vantage access to their Twilio cost data via an API key, and Vantage will ingest and report on daily usage data. Filters in Vantage have been expanded to allow for Cost Reports to report on Twilio costs with dimensions of a specific organization, service (e.g., Voice), and service category (e.g., recordings). Users can create reports for their Twilio costs, or combine Twilio costs with their other cost providers, as well as receive notifications for costs, detected anomalies, or budget alerts.
The Twilio integration is now available to all customers. To connect your Twilio account to Vantage, head to the Integrations page of account settings. You can read more about this integration in the Twilio section of the Vantage documentation.
Frequently Asked Questions
1. What is being launched today?
Today, Vantage is announcing support for Twilio costs. Vantage users can now connect Vantage to their Twilio accounts using a Standard API key, and costs will automatically be ingested and visualized within Vantage from the corresponding account.
2. What Vantage customers have access to this functionality?
Twilio support is available to any Vantage customer that uses Twilio and is available to all customers across all subscription tiers, including users in the free tier.
3. How much does this integration cost?
There is no additional cost for the Twilio integration; however, Twilio costs will be included in quota tier enforcement. In the event that your Twilio costs push you over your current tier limit, you may be prompted to upgrade. To see more details on pricing, please refer to the Pricing page.
4. How does the Twilio integration in Vantage work?
Vantage uses a Twilio Standard API key to ingest cost and usage date through the Usage Records API. After authorizing Vantage access to your Twilio account, Vantage will begin ingesting data from the Usage Records API. All credentials are encrypted.
5. What permissions are required to create the Vantage and Twilio integration?
You must have an Administrator or Developer role in Twilio to create an API key.
6. What permissions in Vantage are required to perform the Twilio integration?
You must have an Owner or Integration Owner role in Vantage to perform the Twilio integration
7. Does Vantage have write access to my Twilio account?
Vantage has access to all Twilio API resources, except for API key and Account resources. Vantage will never perform any write actions to your account. Although Twilio has scoping for API keys, the usage and billing APIs are not included. We recommend customers submit a feature request to Twilio for improved permission scoping, and Vantage will adopt fine-grained permissions if this becomes available.
8. Which Twilio account type should I create my Standard API Key in?
You should create the Standard API key in your parent Twilio Account. It is not recommended to create API keys in Twilio Subaccounts.
9. What dimensions can Twilio costs be filtered and grouped by?
The following filter and group by dimensions are available on Twilio Cost Reports:
- Billing Account (the name of Twilio account entered at time of integration)
- Account (account ID of the account your Standard API key is created in)
- Service (e.g., SMS & MMS)
- Charge Type (e.g., Usage)
- Category (e.g., sms-messages-carrierfees)
- Tags (Virtual Tags created in Vantage)
10. Will taxes, discounts, credits, refunds, and support costs be reflected in my Twilio costs?
No, the Twilio Usage Records API only returns usage information, which only includes Usage, Count, and Price, and does not include separate line items for taxes, discounts, or credits.
11. Will historical cost data for Twilio be available?
Yes, Vantage will load the previous six months of Twilio usage data.
12. Are there any active resources available for Twilio?
No, the Twilio APIs only returns usage information.
13. Will Twilio costs be represented in the Overview page?
Yes, Twilio costs are represented in the Overview page and present in the Provider Summary widget.
14. How long will it take for my Twilio cost data to be present in the Vantage console?
Costs will be ingested and processed as soon as you add the integration. It usually takes less than 15 minutes to ingest Twilio costs. As soon as they are processed, they will be available on your All Resources Cost Report. If you have added the Twilio integration to a workspace, you will receive an email notification once the data is available in the workspace.
15. How often does Twilio data refresh in the Vantage console?
Twilio data is refreshed daily in the Vantage console.
16. What happens if I remove a Twilio integration?
If you decide to remove your Twilio integration from Vantage, all costs associated with your Twilio API token will be removed from the Vantage console.
17. Can I have multiple Twilio integrations?
Yes, you can have multiple Twilio integrations by providing API keys for multiple accounts.
18. Can I view usage data for Twilio?
Yes, usage data is available for Twilio, such as quantity of Phone Numbers or number of SMS messages.
19. What usage categories does Vantage support?
Vantage captures the following usage categories from Twilio:
callssmsmmspfax-minutespfax-pagesphonenumbersrecordingstranscriptionspvmms-messages-carrierfeessms-messages-carrierfeespremiumsupportenterprisewds
20. What other cloud service providers is Vantage adding?
Vantage is planning on adding support for Cloudflare, Elastic, and Vercel. Please contact support@vantage.sh with other providers you’d like to see added.
Get started with a free trial.
Manage your teams today.
